Автоматизированная система управления технологическими процессами и система автоматического управления газотурбинным двигателем


Важной частью практически любого производственного объекта является автоматизированная система управления технологическими процессами (АСУ ТП).
АСУ ТП, которая используется на объектах АО «ГТ Энерго», включая важнейшую ее часть — систему автоматического управления газотурбинным двигателем (САУ), является полностью собственной разработкой компании.
Большой опыт сотрудников компании позволяет осуществить полный цикл автоматизации производственного объекта — от разработки проекта и подбора схемотехнических решений до программирования контроллеров, автоматизированных рабочих мест (АРМ) и пусконаладочных работ.
ПРИМЕНЕНИЕ
АСУ ТП «ГТ Энерго» предназначена для управления энергоблоками газотурбинной станции и обеспечивает контроль и управление процессом производства и распределения электрической и тепловой энергии энергокомплекса, а также для регистрации и предотвращения аварийных ситуаций, для сбора данных о технологическом процессе.
ПРЕИМУЩЕСТВА
Компания АО «ГТ Энерго» обладает собственным отделом АСУ ТП. Это позволяет не только поддерживать, но и оперативно изменять АСУ в соответствии с новыми задачами (изменение состава оборудования, новые требования к эксплуатации объектов и т.п.).
Постоянная тесная связь разработчика АСУ ТП и эксплуатации, являющихся составляющими одной компании, является в своем роде уникальной и позволила сотрудникам накопить большой объем знаний и умений.
Преимущества
Повышенный ресурс турбины
Повышенный ресурс турбины 200 000 часов.
Преимущества
Успешный опыт эксплуатации
Успешный опыт эксплуатации и надежной работы более 20 лет (в эксплуатации на территории РФ находятся 44 энергоблока, общая наработка с 2003 года более 1,9 млн часов).
Преимущества
Локальная ремонтопригодность
Весь комплекс сервиса и ремонта, в том числе капитальный ремонт, производится непосредственно на объекте без вывоза оборудования на завод- изготовитель.
Преимущества
Инновационные технологии
Система магнитных подшипников ротора ГТУ.
Преимущества
Межремонтный период 50 000 ч.
Капитальный ремонт, проводятся инспекции с дефектацией с возможностью продления ресурса
Преимущества
Высокий КПД
При когенерации КПД использования топлива 85%
Преимущества
Возможность автономной работы
Полная автоматизация технологического процесса на базе собственной разработки САУ и АСУ ТП.
Преимущества
Оборудование отечественного производства
Простота и компактность конструктивной схемы.
Преимущества
Автономном режиме
Пригодность для эксплуатации в любых климатических условиях в автономном режиме.
Преимущества
Управление объектом генерации
Минимальный состав зданий и сооружений, минимум обслуживающего персонала.
Преимущества
Гарантия достижения доходности
Низкие удельные капиталовложения, высокая эффективность, короткий срок окупаемости.
ПОКОЛЕНИЕ 009
Основной экран АРМ (автоматизированное рабочее место) управления ГТ ТЭЦ
Отображает состояния энергоблоков, тренды реального времени основных параметров энегообъекта, главной электрической схемы.
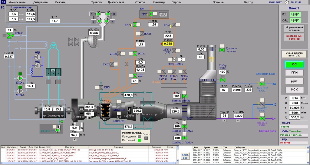
Общий вид рабочего экрана с базовой мнемосхемой блока
Основной экран АРМ управления энергоблоком, основные параметры, окно режимов поддержания мощности.
Экран АРМ управления МРП (модульный распределительный пункт)
Отображает состояние электрической схемы, обеспечивает выполнение оператором переключения ВВ (высоковольтных выключателей) МРП.
ПОКОЛЕНИЕ 009М
Пусковой экран АРМ управления энергоблоком
Отображает сценарий автоматических пусковых операций и состояние параметров энергоблока, контролируемых на запуске или ХП (холодной прокрутке).
ПОКОЛЕНИЕ 009МЭ/GT
Общий вид рабочего экрана с базовой мнемосхемой блока
Основной экран АРМ управления энергоблоком, основные параметры.
ПОКОЛЕНИЕ 009МЭ/GT
САУГТ (Система автоматического управления газовой турбиной)
Для станций 4-го поколения
Контроллер REGUL500 (Россия)
Общий вид САУГТ
Для станций 4-го поколения
Контроллер REGUL500 (Россия)

